Key Features:
- Multi-Market Support: Single API endpoint automatically handles both German and Dutch market requirements, with built-in validation and format creation for each TSO’s specific protocols.
- Intelligent Version Management: Full version control system with automatic tracking of schedule modifications, allowing retrieval of historical versions and complete change history for regulatory compliance.
- Real-Time Status Tracking: Monitor schedule acceptance status in real-time with detailed feedback from TSOs, including preliminary, final, and settled acceptance levels, according to each TSO’s ruleset.
- Time Series Flexibility: Support for multiple aggregation types and resolutions (15-minute, hourly, daily intervals) with automatic handling of timezone conversions and daylight saving time transitions.
- Enterprise-Ready Security: Engrate APIs use industry-standard OAuth 2.0 for secure authentication and authorization and comprehensive audit logging.
Developer & Operations Tools
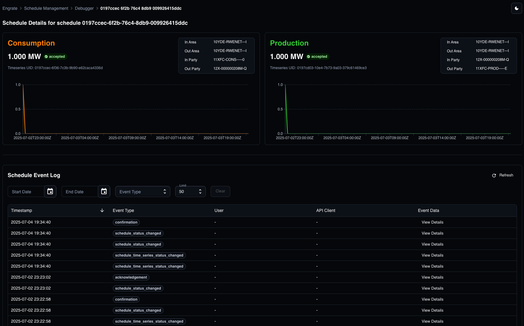
Beyond the API, Engrate provides a comprehensive suite of tools to streamline development and operations. Our debugging tools allow you to trace and troubleshoot schedule submissions in real-time, identifying any validation issues or TSO responses before they impact production. The Schedule Management Dashboard gives you a visual overview of all your schedules across both markets, with filtering, search, and detailed status tracking capabilities. Additionally, our Audit Tools provide complete transparency with searchable logs of all API interactions, schedule modifications, and system events, ensuring you maintain full compliance and can quickly investigate any issues. Full access to the raw schedule data makes the tool complete. Schedule tool
Overview of status for each schedule

Detailed view of a specific schedule and active version

Precise audit trails for full transparency, including raw data
Expanding CoverageWe’re continuously adding support for more countries and TSOs across Europe to provide comprehensive coverage for the energy market. Our roadmap is driven by customer needs, so please reach out to let us know which markets and TSO integrations would be valuable for your business - we prioritize development based on customer demand.
API reference
Explore how to interact with the Schedule Management API


